上海辛丞--中央空调与风管系统清洗实操
中央空调风管清洗基础知识:
空气调节的概念:
空气调节简称空调,它是一门通过对空气的处理使某区域范围内空气的温度、相对湿度、气流速度和洁净度(简称“四度”)达到一定要求的工程技术。图中由空气处理机组完成“四度”的调节作用。
中央空调分类:
中央空调系统构成:
1:冷、热源设备(制冷机组、锅炉、换热设备);
2:空气处理设备(空气调节机组);
3:中央空调自动控制系统;
4:送新风设备(风柜、新风管);
5:空气输送设备(风机、送风管及回风管);
6:空气分配设备(散流器、回风口、防火阀);
7:冷却水、冷冻水循环系统、定压补水装置等。
典型系统构成简图:
制冷机工作原理:
制冷机通过压缩机将制冷剂压缩成液态后送蒸发器中与冷冻水进行热交换,将冷冻水制冷,冷冻水泵将冷冻水送到各风机风口的冷却盘管中,由风机吹送冷风达到降温的目的。经蒸发后的制冷剂在冷凝器中释放出热量,与冷却循环水进行热交换,由冷却水泵将带来热量的冷却水泵到散热水塔上由水塔风扇对其进行喷淋冷却,与大气之间进行热交换,将热量散发到大气中去。
风系统工作流程:
风管污染产生原因:
1:空气中各类悬浮物不能完全被中央空调过滤装置所阻隔,中央空调所使用的粗效过滤器只能阻隔40%的可悬浮颗粒物,部分灰尘颗粒进入管道堆积;
2:微细颗粒与风道内壁产生静电吸附,灰尘也就越积越厚;
3:堆积的灰尘极易滋生各类微生物,如:病毒、细菌、军团菌、冠状病毒等;
4:风道内部温、湿度适宜于各种病菌和昆虫滋生并寄生于其中,甚至有老鼠及蟑螂存在。
室内空气污染途径:
空调污染与人体健康:
传染病(如军团病、结核病SARS);过敏性疾病;呼吸系统疾病;诱发心血管疾病发作;空调综合征(大楼综合征);其他危害。
空调综合征:是指某些建筑物内由于空气污染、空气交换率很低,以致在该建筑物内活动的人群产生一系列非特异性自觉症状,离开该建筑物后症状则可消退。
空调环境与非空调环境工作人员主要自觉症状发生率比较:
前六项指标空调组明显高于对照组。
风管污染的危害:
1:游离的灰尘携带病菌随着空气的流动被吹入每个房间,使这些病菌、病毒引起的传染性疾病在不同房间的易感人群间相互传染。从流行病学的角度评价,中央空调风系统充当了传播途径的因素,同时使生活空间空气中可吸入颗粒物超标;
2:霉菌、真菌、细菌等各种微生物及挥发性有机化合物会对室内空气造成污染,并诱发眩晕症、过敏性鼻炎、偏头痛等病症;
3:风管中堆积的灰尘,会导致风阻加大、损耗能源,空调制冷、供热效果下降;
4:风道内表面的灰尘越厚形成的送风阻力越大,从而使风机的负载加大,机组能力下降,设备使用寿命降低,增加能源的消耗;
5:电脑等精密仪器要求有十分清洁的空气环境,灰尘是造成它们出现故障的原因之一。
国内中央空调污染抽检结果:
注:卫生部2004年2~4月对全国近27个省市公共场所集中空调通风系统卫生抽检的统计结果:共检测60个城市937家具有中央空调设施的公共场所,其中宾馆饭店540家,大型超市、商场397家。
细菌污染程度抽检结果:
污染程度判定标准:细菌数<10,000fu/g积尘。
细菌污染程度抽检结果:
污染程度判定标准:细菌数<10,000fu/g积尘。
解决风管污染方法:
风系统清洗有机械清洗、人工清洗、湿法消毒等三种方法:
1:机械清洗是用机器人等风管清洗成套设备对中央空调风管内部污染物进行检测、清理、收集、处理的物理去除方法。
2:人工清洗是中央空调风系统不能用机械方法进行清洗的某些部位只能用手工的方法清洗。
3:风系统消毒。
与之相关的国家规范、行业标准、地方规定:
1)《医院洁净手术部建筑技术规范》 GB50333-2013
2)《绿色医院建筑评价标准》
3)《传染病医院建筑施工及验收标准》 GB50686-2011
5)《公共建筑节能设计标准》 GB50189-2015
6)《消毒技术规范》
7)《药品生产质量管理规范》 2010年修订
8)《公共场所集中空调通风系统卫生规范》 WS394-2012
9)《公共场所集中空调通风系统卫生学评价规范》 WS/395-2012
10)《公共场所集中空调通风系统清洗消毒规范》 WS/T396-2012
空调系统污染物的分布和种类:
空调风管严禁人工清洗!
微生物污染严重,人工清洗健康风险高:
冷却水LP阳性率60-80%;
风管积尘LP阳性率17-80%;
空调送风LP阳性率15-20%;
可以规避风险!
机械清洗的优点:
1:目前机械清洗设备配套功能一般比较齐全,操作方便,可提供不同规格及截面形状风管内污染物清洗的解决方案;
2:在全封闭负压条件下进行清洗作业,不会产生二次污染及灰尘搬家情况;
3:清洗工程采取分段作业的方式尽可能不影响业主正常的工作及生产经营活动;
4:用智能机器人风管清洗设备作业,清洗效果可以保证达到相关标准(≤1.0g/)。
风系统清洗作业内容:
国内外清洗设备的特点:
1:风管检测、机械清扫、强力收集设备及其它配套设备、电动、气动工具是国内外风管清洗成套设备的主流配置;
2:机器人硬件平台基本处于集成化逻辑电路控制水平,有独立外扩的录放像单元及监视器单元;
3:国内的设备多处于仿制国外不同形式的机器人产品的层次,与国内空调风管工程实际相结,但从实用性上讲还有一定的差距,国产化设备与国外设备相比均有部分改进和创新,且市场售价较国外产品相比较低;
4:目前国内外还没有100%承担中央空调风管清洗工作的所有任务设备,没有在线检测风管内壁积尘量指标的机器人,国内产品的研发创新空间较大(探索风管清洗检测设备的新方法及降低成套清洗设备成本)。
设备配套功能:
项目运作流程:
清洗工程现场考察内容:
1:了解中央空调系统的工作形式及风系统分布情况;
2:了解中央空调系统目前的运行状况,使用年限、污染程度;
3:了解风管类型、规格、数量、保温形式、风管材质,了解建筑物的主体结构;
4:了解设备搬运通道的分布情况及尺寸参数;
5:了解临时电源的位置及可提供电源的最大容量;
6:了解建筑物不同层面的营业性质、作息时间及办公区域分布;
7:了解发包方对清洗工程的具体要求;
8:向甲方索取竣工图纸并询问有关技术问题;
9:就中央空调清洗服务的有关事宜与发包方达成初步协议,最终形成现场考察报告。
抽样检测:
检测结果存档:
方案制定:
施工方案内容概要:
1:项目背景描述;
2:工程现场描述;
3:作业时间安排;
4:清洗流程设计;
5:质量保证约定。
工程报价考虑因素:
1:施工复杂程度;
2:有效施工时间;
3:风管污染程度;
4:清洗工程规模;
5:清洗工程性质。
签订工程合同:
施工环节-作业顺序:
风管清洗作业顺序:先清洗支风管,再清洗主风管,由远离集尘箱端口向集尘箱吸尘口推进。
施工准备:
1:确定施工空间顺序,对现场进行有效防护;
2:设备进场,定置摆放,联机安装接电试运;
3:确定清洗段长度(以吸尘设备能力定,确保工作区间产生负压),确定开孔位置;
4:在风管上开吸尘孔及清洗、检测设备进出口;
5:安装设备进出活门及集尘箱吸尘管接口件。
支风管清洗:
1:用检测机器人对风管内部检测录像;
2:集尘箱吸风管与主风管上的吸尘开口连接;
3:拆下支风管上的散流器及回风口进行清洗后吹干;
4:用软刷、喷嘴、电动万能刷等工具对风机盘管及支风管进行清洗,未被清洗的支风管与主风管连接处的防火阀处于关闭状态,清洗时集尘箱处于开启工作状态;
5:检测清洗效果,直至达到视觉清洁为止。
主风管清洗:
1:关闭新风口防火阀及主、支风管相连处的防火阀,必要时清洗段两端用气囊封堵,开启集尘箱;
2:区分不同规格的风管,用清洁机器人、电动万能刷、空气喷嘴等工具进行污染物的清理吹扫,集尘箱产生的负压对污染物进行收集;
3:对800×800以上规格的可承受压力的风管,作业人员直接进入清扫效率更高,作业人员要注意必要的劳动保护及安全防护措施的采用,尤其要保证管道内的通风良好;
4:清洗后取出工具,进行效果检测,安装散流器及回风口,安装活门并关闭,打开防火阀,填写记录。
空调系统部件消毒方法:
过滤网的清洗:
拆卸空调过滤网时注意不要碰到室内机组的金属部分,防止刮伤,拆下空气过滤网后轻轻拍弹或使用电动吸尘器除尘。
如果过滤网积尘过多,则可用水或中性洗涤剂清洗,但不得用50以上的热水清洗(视材料而定),以免变形,也不要用海绵清洁,否则会损坏过滤网表面。
用清水冲洗干净后,放阴凉处吹干,千万不要在阳光下暴晒或在火炉旁烘干,因为那样可能会引起过滤网变形。
注:新型冠状病毒本身对外界的抵抗力不强,56摄氏度30分钟,冠状病毒就死亡了。
将吹干后的过滤网安装至空调原处,整个过滤网保养过程完成。
现场清理恢复:
1:将清洗设备断电,把清洗设备上的污染物清理干净并装箱,将设备运至下一个工作区间段;
2:清理现场,集尘箱中的过滤器拆除更换,污染物收集并且集中处理;
3:现场秩序恢复如初,保证现场设备设施不受污染;
4:转入下一个工作区间的清洗,操作程序如上;
5:施工结束要整理施工过程中的相关记录、图纸,验收报告要经客户认可并签字,归档到对应的工程施工档案中,以便查对。
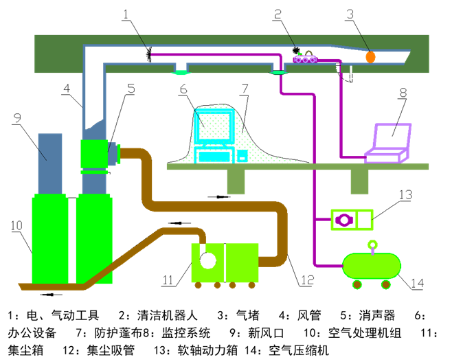
工作示意图:
完工验收环节:
1:在客户参与下,用检测机器人对清洗效果进行视觉清洁指标的检测;用定量检测机器人对管壁积尘量指标检测(目前的常规方法是擦拭法);
2:检测结果要留有录像资料,并制作光盘保存;
3:验收报告上填写检测后的真实记录,报告应由客户签字确认后存档。
风管清洗注意事项:
1:现场考察细致,制定方案要确保施工过程紧凑有序;
2:现场隔离及防护要做到彻底有效,以防二次污染;
3:合理划分清洗区间段,确保清洗区内的负压状态;
4:清洗前设备做好保养,以免清洗过程发生故障;
5:设备搬运时应轻拿轻放,注意临时用电安全引接;
6:清洗施工过程应注意不要损坏建筑内其它设施设备;
7:用机器人设备对中央空调风管进行清洗、检测时,应注意观察监视器内的图象,以防误操作而发生意外事故;
8:施工人员高空作业时应系安全带,脚手架、梯子应搭接牢固,工作人员应有必要的劳动保护措施。
风管清洗现场:
清洗前后效果对比:
中央空调风管检测基础知识:
风管检测目的:
对风管污染程度的评价提供依据;
为风管清洗方案的制定提供依据;
为风管清洗后的效果提供比对资料。
空调系统卫生要求:
通风系统的检查:
应定期对中央空调通风系统清洁程度进行检查,检查间隔应不高于下表的规定。对于高湿地区或污染严重地区的检查周期要相应缩短或提前检查。
通风系统检查范围:
风管污染程度判定:
风管检测评价程序:
风管污染检测仪器:
风管污染判定原则:
1:依据“卫生要求”和“空调通风系统清洗规范”的相关规定;
2:按规定被检测的多项指标只要有一项不合格即视为不合格;
3:检测的方式是针对不同的指标逐项检测,根据检测结果采取相应的清洗方法及处理措施,使中央空调风管所有污染指标应均在控制范围内。
微生物采样仪:
撞击式空气微生物采样仪:
可采集空气中浮游的细菌、病毒、真菌、霉菌等,采样头有60mm及90mm两种规格。采样流率为30-60-90-100-120升/分,采样量从1升到1000升程控可调。内含培养皿。
空气微生物采样仪:
采样仪内置培养皿,并盛有培养基,取换方便,取样后进行培养观察。
可吸入颗粒物检测:
PM10检测仪器图样:
特大测量范围:1ugm-3-2500ugm-3 ;
15700个数据点data-logger;
最大可存储50天测量数据;
可选TSP、PM10、PM2.5、ISO可吸入颗粒物测量;
仪器软件校准和调零;
适用于不同粉尘类型的4个用户定义校准;
32bit WinDust pro PC软件;
可设定自动测量时段,自动开机和自动关机。
袖珍式PC-3A激光可吸入粉尘浓度连续测试仪适用于宾馆,影剧院、会场、车站、码头、商场等公共场所可吸入颗粒物(PM10)的自动化检测,可直接观察大气尘埃浓度的连续变化规律。
积尘指标检测:
清洁机器人系统:
风管清洁机器人由监控系统、机器人本体、连接线缆等组成,硬盘录相单元作为附属单元可实现清扫过程的全程硬盘录相。风管清洁机器人可实现对一定规格范围的风管内部污染物的清理,可以把管壁上附着的积尘剥离下来。机器人上集成了照明单元、摄像单元,操作者可通过监视器观察机器人在风管内部的清洗作业情况,并及时地控制机器人完成各项动作及实现各种状态的调整。
转自互联网,如有侵权请联系删除
- 上一篇:上海辛丞--通风与排烟阀门的区分 2020/7/18
- 下一篇:防火阀作用说明 2019/1/4
